新着情報 ヒヤリハット報告のデジタル化アプリケーション『ヒヤリポ』の開発 「建災防方式新ヒヤリハット報告」の導入
2021/11/02
戸田建設(株)(社長:大谷 清介)は、現場でのヒヤリハット※1報告および建設業労働災害防止協会(以下、建災防)にて開発された新たな方式である新ヒヤリハット報告に対応したアプリケーション『ヒヤリポ』を開発しました。ヒヤリポの活用により従来KY※2記録表(紙)で行っていた報告を各作業員保有のスマートフォンから可能とすると共に、報告された内容のリアルタイムな通知、可視化、データベース化が可能となり、建災防がまとめた建設業全体における平均値と比較することにより、現場の安全衛生活動の改善につなげることが出来るようになりました。
- ※1 災害や事故に直結していたかもしれない一歩手前の出来事を表現した業界用語。
- ※2 「危険予知活動」の頭文字を取ってKY活動と呼んでいる。
開発の背景
当社は、安全性No.1企業を目指す活動の一環として、現場でのヒヤリハット事例に着目しています。これまでヒヤリハットの報告および集計は、KY記録表(紙)に記入・報告する方式を採用しており、報告の確認やその後の集計にも時間を要すこと、記入するタイミングが遅れてしまうことから正確性が落ちてしまう状況が見受けられました。そこで、報告手段を作業員のスマートフォンから実施できるようにすることで、よりタイムリーで正確な情報収集を実現し、且つ建災防方式「新ヒヤリハット報告」を包含したアプリケーションを開発しました。
『ヒヤリポ』の特徴
本アプリケーションを各作業員保有のスマートフォンにインストールすることで、各作業員からの報告作業を簡易にできるようにしました。その他、『ヒヤリポ』の主な特徴は、以下の通りです。
- 1作業員に親しみやすく、且つ操作性を意識したデザイン
- 2報告を4ステップに分割することで任意のタイミング、必要に応じた詳細の報告が可能
- 3他の人の報告事例が閲覧可能
- 4報告に対する元請社員への通知と元請社員からのフィードバック(コミュニケーション)が可能
- 5報告に対するポイント付与機能により報告しやすい風土の醸成をサポート
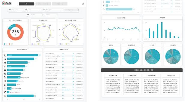
- 6管理画面における現場報告のリアルタイムな集計・可視化。また建災防が算出した建設業全体の平均値との比較により推奨される安全衛生活動の提示 など
今後の展開
当社への導入に先立って、複数現場でのトライアルを実施し、現場利用における詳細ニーズ/課題の抽出および必要な機能改善を実施していきます。その後、アプリケーション化による効率化の効果測定や収集したデータを既存安全関連データと組み合わせた分析結果を基に検証していく予定です。
当社は安全性No.1企業を目指し、建災防方式「新ヒヤリハット報告」を積極活用することで、不安全行動・災害を減らしていくと共に、働きやすくワークエンゲージメントの高い職場を実現することを目指していきます。


